La suite per digitalizzare il Sistema di Gestione (SGS) delle Imprese Ferroviarie
Uno strumento moderno e intuitivo, progettato da esperti del settore e sviluppato con le più recenti tecnologie web e mobile, volto a semplificare e centralizzare la gestione dei processi organizzativi, ottimizzando tutte le attività tipiche di un Responsabile del Sistema di Gestione
eSMS
I Moduli
Audit
Software per la pianificazione, programmazione, esecuzione e monitoraggio degli audit, digitalizzando l’intero processo per potenziarne l’efficacia e l’efficienza
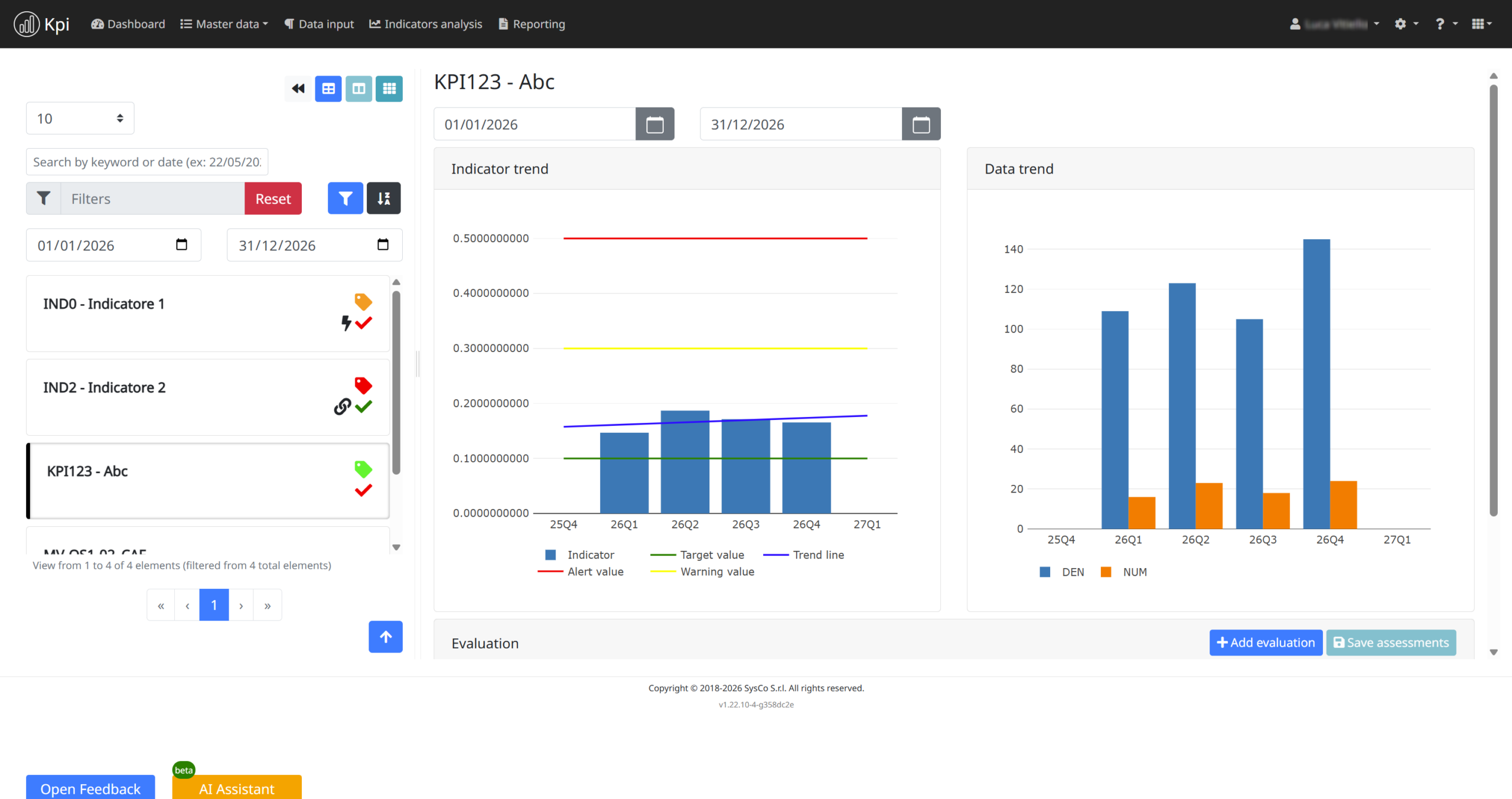
KPI
Software che ottimizza e semplifica il processo di monitoraggio attraverso l’automazione, in piena conformità con il Reg. (UE) n. 1078/2012
NRT
Software per la gestione normativa, il recepimento delle regole e l’aggiornamento efficiente di testi e manuali
Reports
Software per la gestione delle azioni correttive, preventive e delle modifiche, in piena conformità con il Reg. (UE) n. 402/2013
Risk Assessment
Software per una valutazione dei rischi rapida e automatizzata
Suppliers
Software per la gestione efficiente della qualificazione e della valutazione continua dei fornitori
Caratteristiche Principali
- Pianificazione Centralizzata: Consolida tutte le attività, le scadenze e le tappe fondamentali in un unico calendario integrato per una supervisione totale.
- Gestione Organizzativa: Gestisce facilmente la struttura organizzativa aziendale, definendo ruoli, responsabilità e gerarchie.
- Anagrafiche Core: Centralizza i dati anagrafici comuni e i processi aziendali per garantire la coerenza delle informazioni in tutti i moduli.
- Ottimizzazione dei Workflow: Progettato da esperti del settore per semplificare i compiti complessi dei Sistemi di Gestione della Sicurezza attraverso un'interfaccia intuitiva.
- Conformità e Gestione dei Cambiamenti: Pienamente conforme al Regolamento (UE) n. 402/2013 e relative modifiche, con strumenti dedicati alla gestione del cambiamento.
- Reporting Multicanale: Un unico collettore per la gestione delle segnalazioni (incluse quelle anonime) e delle azioni correttive e preventive.
- To-Do List Universale: Funge da centro di controllo per le azioni generate da tutti gli altri moduli della suite, fornendo agli utenti un'unica lista di attività ottimizzata.
- Monitoraggio del Ciclo di Vita: Consente di tracciare l'intera evoluzione di un evento, dalla segnalazione iniziale fino alla verifica dell'efficacia delle azioni intraprese.
- Gestione End-to-End: Software dedicato per la pianificazione, l'esecuzione e il monitoraggio delle ispezioni all'interno di un unico flusso di lavoro digitale.
- Efficienza Operativa: Ottimizza le attività di verifica sul campo, riducendo i tempi di gestione e minimizzando il rischio di errori.
- Tracciabilità Completa: Garantisce la piena tracciabilità dei verbali di audit, delle evidenze raccolte e dello stato di avanzamento delle attività.
- Monitoraggio delle Azioni: Collega direttamente le risultanze degli audit alle azioni correttive e preventive, snellendo la chiusura delle non conformità.
- Centralizzazione: Un unico repository digitale per gestire l'intero set di dati normativi (disposizioni, requisiti, manuali).
- Redazione basata su LaTeX: Sistema di editing avanzato che sfrutta gli standard LaTeX per garantire una composizione tipografica professionale, precisione e gestione automatizzata di indici e riferimenti incrociati.
- Mappatura Visiva: Esclusivi strumenti grafici per navigare e identificare le relazioni gerarchiche tra i documenti di riferimento.
- Integrazione SGS: Mappa le connessioni dirette tra le normative e i processi del Sistema di Gestione della Sicurezza per una coerenza totale.
- Monitoraggio Avanzato: Sistema automatizzato per il tracciamento degli indicatori in piena conformità con il Regolamento (UE) n. 1078/2012.
- Input basato su Regole: Gestione intelligente dei dati basata su regole predefinite che guidano l'utente e garantiscono l'integrità delle informazioni inserite.
- Elaborazione Dati Automatica: Semplifica la raccolta dati tra i vari dipartimenti e ne automatizza l'elaborazione, riducendo drasticamente i tempi e il rischio di errore umano.
- Trend Predittivi: Sfrutta l'analisi avanzata dei dati storici per generare proiezioni e tendenze future, consentendo un approccio proattivo alla sicurezza ferroviaria.
- Metodologie Avanzate: Utilizza i modelli FTA (Fault Tree Analysis) ed ETA (Event Tree Analysis) per un'analisi rigorosa degli scenari e delle frequenze.
- Integrazione e Automazione: Consente una valutazione dei rischi automatizzata sfruttando direttamente i dati provenienti dai moduli Reports e KPI.
- Monitoraggio Evolutivo: Grazie all'automazione dei dati, il sistema aggiorna l'evoluzione del rischio in tempo reale, permettendo un confronto fluido tra scenari storici e attuali.
- Pianificazione della Protezione: Facilita la definizione e la gestione delle barriere di sicurezza e delle azioni di mitigazione per il controllo dei rischi identificati.